OUR SERVICES

Panel Building

Continuous Blending

Operator Graphics / SCADA

S88 Batching System

Operator Graphics / SCADA

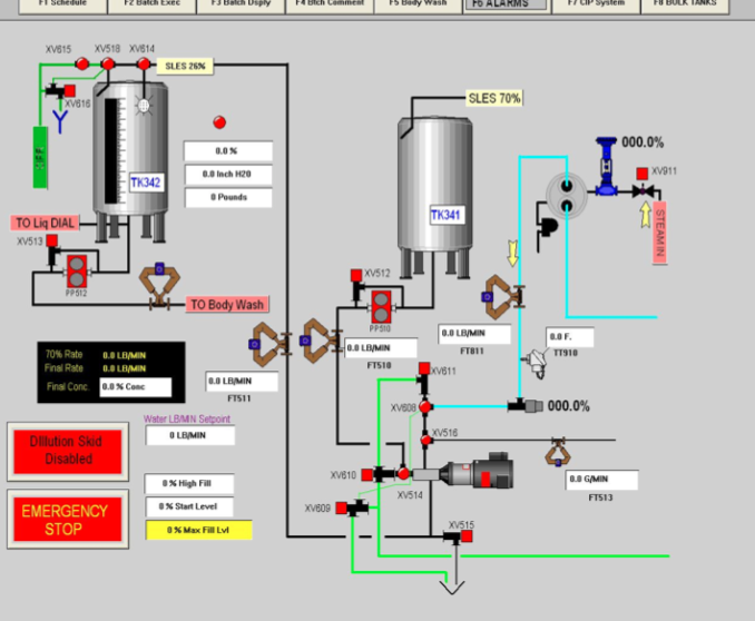
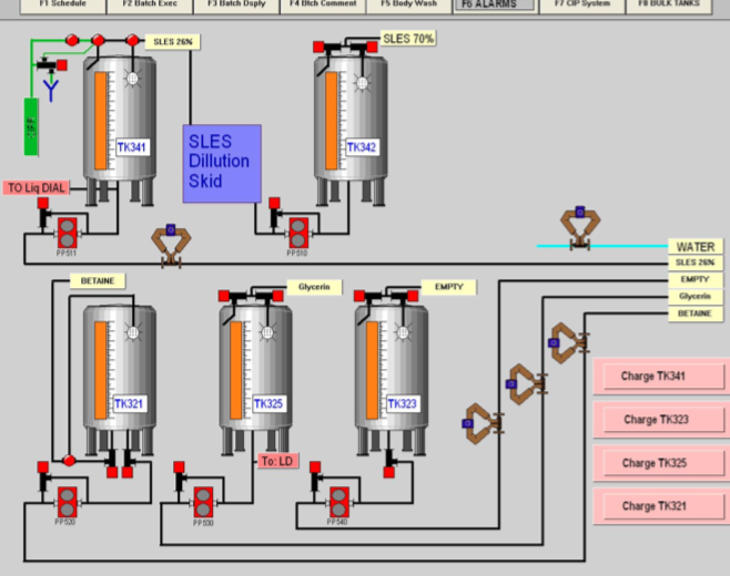
Silo Inventory

Operator Graphics / SCADA

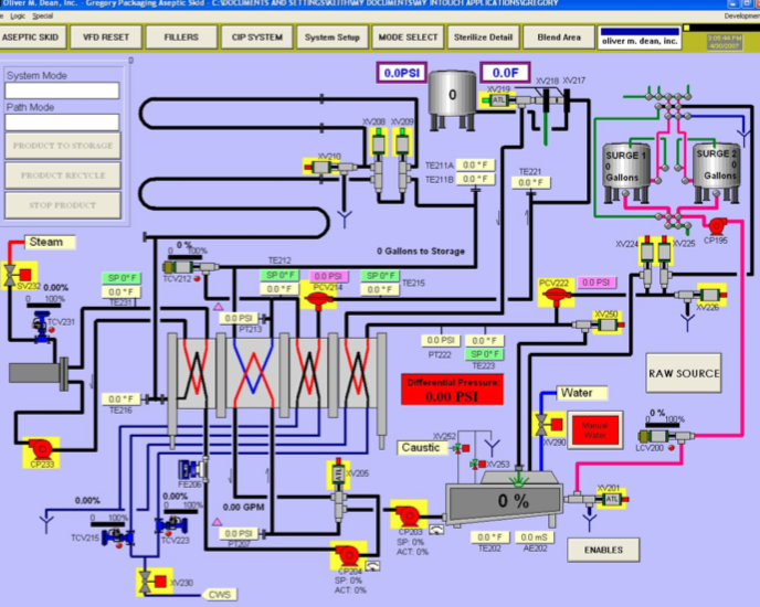
Aseptic Processing

Operator Graphics / SCADA

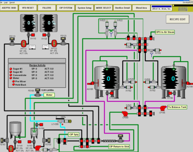
Batching / Blending

Operator Graphics / SCADA

Dairy Pasteurization

Process Controls Systems

CIP Centers

Process Controls Systems

Batching Systems

Process Controls Systems

Mixproof Manifolds

Process Controls Systems

Blend Rooms

Process Controls Systems

Close Menu